山东柠檬生化有限公司分两个时期两个不同工段进行DCS控制系统的改造,我公司分别承接淀粉粗提和液化两个工艺段DCS系统及现场仪表设备供货,安装及调试;一期粗提工艺段的DCS项目于2011年完成投产,二期液化段改造项目于2013年完成并投产,粗提工艺段采用新华XDPS400e DCS控制系统,液化工艺段采用新华OC6000e DCS控制系统。
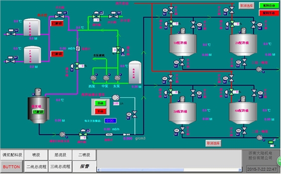
本工程DCS包括数据采集系统(DAS)、模拟量控制系统(MCS)等各项控制功能,应是一套软、硬件一体化的完成各项控制功能的完善的控制系统。DCS通过高性能的工业控制网络及分散处理单元、过程I/O、人机接口和过程控制软件等来完成生产过程的监视和控制。DCS硬件应安全、可靠、先进。DCS系统的设计采用合适的冗余配置和诊断至通道级的自诊断功能,使其具有高度的可靠性。系统内任一组件发生故障,均不影响整个系统的工作。参数监控、报警和系统自诊断功能应高度集中在LCD画面上显示,操作员应能在控制室通过LCD和键盘进行正常工况的监控、事故处理和顺序启停控制设备, 实现整个工艺段自动化控制无人值守。
